Ebpay

银行一表通解决方案

Ebpay银行一表通方案顺利获得构建统一监管数据标准体系,统一报送区,设立可信区实现数据标准化存储与计算,优化报送流程,强化数据治理,提升监管穿透力与效率,降低合规成本,驱动银行业数字化转型。

方案导航

行业痛点

  • 监管数据标准不统一

    银行业存在多套监管报送体系,这些体系的数据标准、采集逻辑和报送要求各不相同,导致金融组织需要重复报送数据,增加了合规成本。

  • 数据采集与报送效率低

    传统报送模式依赖人工解读制度、设计数据模型,并定期生成报表,这一过程耗时且易出错。同时,多头报送也增加了银行的工作量。

  • 穿透式监管能力不足

    传统依赖组织分散报送、手工填报、静态报表的监管模式,在数据层面的穿透、整合与应用能力存在显著不足,无法进行全景式、实时性、穿透式的监测与分析。

方案架构

银行组织搭建一表通平台,面向国家金融监督管理总局给予数据报送和查询服务,方案有机整合已有业务数据,构建统一监管集市数据集市,搭建报送区系统和可信区系统,顺利获得数据初始化、报表补录、质量校验等多种技术手段,结合数据治理体系运行机制,提升监管报送的质量和效率。

方案架构

建设内容

  • 数据治理工作

  • 监管制度解读

  • 报送区建设

  • 可信区建设

根据一表通报送要求,银行组织要加强监管数据治理、提升监管数据质量,建立数据核验机制,充分应用数据校验规则发现并解决问题,切实提高数据报送质量,具体可以从管理办法、实施细则、归属责任等召开工作。 方案咨询

数据治理工作

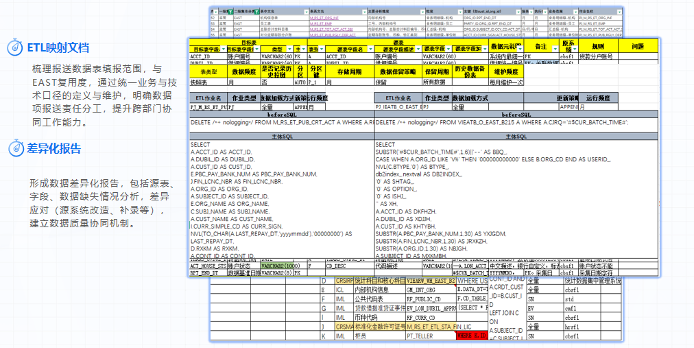
梳理报送数据表填报范围,与EAST、1104、客户风险的复用度,顺利获得统一业务与技术口径的定义与维护,明确数据项报送责任分工,形成数据域-->数据表-->数据项的责任分工矩阵,提升跨部门协同工作能力。形成数据差异化报告,包括源表、源字段、数据源缺失情况分析,落实差异化应对方案(源系统改造、补录方案等)。 方案咨询

监管制度解读

构建或完善全行级统一监管集市,作为监管报送数据的统一数据源。报送区系统是金融监管数据标准化报送的枢纽,构建全业务标准化报送体系,替代传统多头报送模式,实现“一套标准、一次采集、多次复用”。 方案咨询

报送区建设

可信区系统是金融组织端独立建设的监管数据存储中心,与监管端协同构成分布式大数据集群,支撑监管数据协同联动,主要功能包括存储标准化明细数据和统计汇总指标数据,按照标准化进行数据加工、校验及质量监控,给予数据服务接口支持监管端访问。 方案咨询

可信区建设

方案价值

  • 01
    统一数据标准,提升监管效率

    方案顺利获得建立统一的监管数据标准和加工逻辑,整合了EAST、1104、客户风险等现行监管体系的数据要求,解决了长期以来监管数据标准不统一的问题。有助于监管组织实现穿透式监管,从宏观到微观全面掌握银行风险,显著提升监管效能。

  • 02
    简化报送流程,降低合规成本

    传统监管模式下,银行需向监管部门重复报送数据,增加了合规成本。一表通方案顺利获得构建统一的监管数据采集系统,实现“一次报送,多方共享”,大幅减轻了银行的报送负担,降低了合规成本。

  • 03
    强化数据治理,提升数据质量

    银行按照规范建立监管可信区,对报送数据进行标准化处理和校验,确保了数据的真实性和准确性。同时,顺利获得有助于银行内部数据治理体系的完善,提升了银行的数据管理能力和数据质量,为银行的数字化转型奠定了坚实基础。

  • 04
    促进监管科技应用,提升监管智能化水平

    一表通方案充分利用大数据、云计算等先进技术,实现了监管数据的自动化采集、加工和分析,提升了监管的智能化水平。监管组织可以基于实时数据进行分析和预警,及时发现并处置潜在风险,维护金融体系的稳定。

  • 05
    支持穿透式监管,防范金融风险

    顺利获得整合全量业务明细数据,一表通方案支持监管组织从账户、交易等底层数据出发,逐层穿透至财务和监管指标,实现了对金融组织业务全链条的穿透式监管。这有助于及时发现和处置潜在风险,防范系统性金融风险的发生。

立即咨询可获定制化方案建议

免费试用数据产品、同行业标杆案例学习参考

在线咨询
customer

在线咨询

在线咨询

点击进入在线咨询